TOPICS

複数のProxmox VEを効率的に管理する
 Proxmox Datacenter Manager アルファ版リリース!

Proxmox Server Solutions(以下「Proxmox」)は、2024年12月19日、新しいオープンソースプロジェクト「Proxmox Datacenter Manager」の初期プレビュー版を発表しました。

1. Proxmox Datacenter Managerとは?

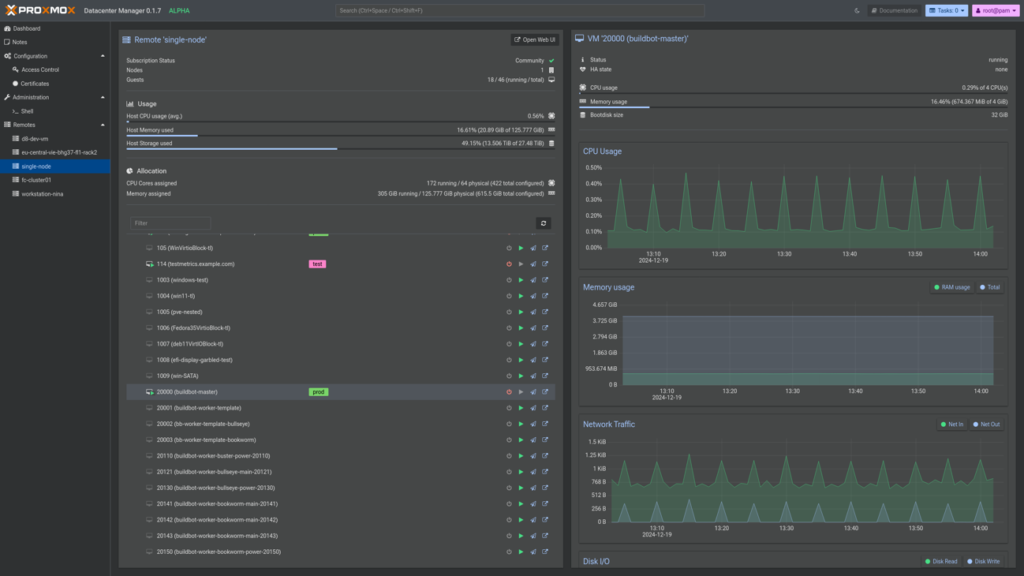
Proxmox Datacenter Managerは、複数のProxmox VEノードやクラスターを一元管理するために開発された新しいツールです。個々のノードやクラスターを統一的に把握できるだけでなく、クラスターネットワークを必要としない仮想ゲストのマイグレーションなどの基本的な管理機能も提供します。複数のクラスターを管理する必要があるデータセンター事業者や自社で大規模のクラスターを管理する事業者にとって、管理効率を上げるツールとなります。

このプロジェクトは、バックエンドAPIサーバー、CLIツール、新しいフロントエンドのすべてをRustプログラミング言語で開発しています。フロントエンドは、数年間にわたって開発された新しいウィジェットツールキットを基に構築されており、見た目や機能だけでなく、アクセシビリティ、速度、互換性に優れたモダンなウェブインターフェースを実現しています。

2. アルファ版リリースに関して

開発初期段階ではありますが、ユーザーや開発者に早期のフィードバックを求め、新しいプロジェクトへの理解を深めてもらうためにアルファ版が公開されました。アルファ版では、すべてのノードとそのゲストの基本的なリソース使用状況の表示が可能です。

また、リソースの基本管理(シャットダウン、再起動、起動など)や、異なるデータセンター間での仮想ゲストのリモートマイグレーションをサポートします。より複雑な管理作業を行う場合は、対象のノードやクラスターに直接リンクし、Proxmox VEの完全なウェブインターフェースを使用することができます。

アルファ版の目的:

  • フィードバックを得ること: どの機能が正常に動作しているか、不具合があるか、また改善点について意見を募集。
  • コア機能のテスト: バグを特定し、機能を改善するための重要なステップ。
  • 共同開発:ツールをより良いものにするための貴重なユーザーの意見の取り込み。

3. アルファ版利用に関して

アルファ版であるため、以下の点にご注意ください:

  • 開発中または未完成の機能があります。
    ロードマップ を確認していただき、より良い製品にするため、新しいアイデアを提案しましょう。
  • バグや不具合が含まれる可能性があります。バグを確認できた場合は、フィードバックをしましょう。
  • ドキュメントは現在作成中で、近日中に公開予定です。

4. インストール方法

公式ISOイメージを使用して、仮想マシンまたはベアメタルホストにProxmox Datacenter Managerをインストールすることができます。

公式ISOダウンロードページ

または、既存のDebian Bookworm環境にインストールすることも可能です:

  1. PDMのAPTリポジトリを追加します:

    echo ‘deb http://download.proxmox.com/debian/pdm bookworm pdm-test’ >/etc/apt/sources.list.d/pdm-test.list

    ※Debianインストールの場合、リリースキーもダウンロードしてください:

    wget https://enterprise.proxmox.com/debian/proxmox-release-bookworm.gpg -O /etc/apt/trusted.gpg.d/proxmox-release-bookworm.gpg
  2. パッケージインデックスを更新:

    apt update

  3. メインパッケージをインストール:
    apt install proxmox-datacenter-manager proxmox-datacenter-manager-ui

  4. ブラウザで https://IP-OR-HOSTNAME:8443 にアクセスし、root@pam ユーザーでログインします。

5. Proxmox Datacenter Managerの初期設定

インストール後、まず最初にProxmox VEリモートを追加する必要があります。ダッシュボードまたはRemotesパネルからウィザードを起動し、ノードのURLとクレデンシャル(rootまたはAPIトークン)を入力してください。

TLSフィンガープリントの取得方法

自己署名証明書を使用している場合、フィンガープリントを入力して安全性を確保します。フィンガープリントは、Webインターフェースで「Certificates」から確認できます。

6. 今後の計画

  • アルファ版は2025年前半に最初のベータ版が公開されるまで継続予定です。
  • ベータ版2は、次期Debian Trixieをベースにリリース予定です。
  • 安定版1.0は2025年後半にリリースを目指しています。

7. FAQ

Q: Proxmox Datacenter ManagerとProxmox VEの統合方法は?

A: 任意のProxmox VEホストやクラスターをリモートとして追加できます。APIを介して監視と基本管理が可能です。

Q: 1つのPDMでどれくらいの規模を管理できますか?

A: 開発初期段階ではありますが、5000以上のリモートと10000以上の仮想ゲストを想定したテストを実施しています。

Q: サポートされるシステム要件は?

A: 最小要件は以下の通りです:

  • CPU: 64bit (x86-64 または AMD64), 2コア以上
  • メモリ: 2GB以上
  • ハードディスク: 8GB以上

詳細は公式Gitリポジトリをご覧ください。

Proxmox Datacenter Managerを活用して、複数のProxmox VE環境を効率的に管理ができるようになります。 昨年は、Proxmox VEを様々な日本のお客様に導入いただきました。今年は、Proxmox Datacenter Managerがリリースされることで、更に広い分野のお客様に導入されることになるでしょう!

Official記事 : https://www.proxmox.com/en/about/press-releases/proxmox-datacenter-manager-alpha

10年以上の実績によるサポート

アクシスはProxmox ソリューションの導入と運用において10年以上の経験を持ち、数多くの企業に導入支援を行ってきました。以下に、アクシスのサポートサービスの詳細を紹介します。

環境設計とカスタマイズ

企業のニーズに合わせた仮想環境の設計とカスタマイズを提供します。Proxmox ソリューションの深い知識・経験を活用して、最適な構成を提案し、効率的な運用を実現します。

実装と運用支援

導入から運用までお客様のご要望に合わせたサポートを行い、Proxmox ソリューションの導入に関する技術的な障壁を低減します。また、有償サポートによる継続的な技術支援で、プロダクション環境の安定稼働を支援することも可能です。

Proxmox ソリューションは、そのコスト効率の高さ、カスタマイズの自由度、そして技術的な先進性により、多くの企業にとって理想的な仮想化ソリューションです。

アクシスの豊富な経験と専門知識を活かし、Proxmoxの導入から運用まで、お客様に合わせたサポートが可能です。Proxmox ソリューションへの移行をご検討の場合は、お問い合わせください。

お問い合わせ

ご相談はお気軽に、以下のフォームよりお問い合わせください。

MENU